+

Accelerate AI adoption, build AI-powered data products, and grow your business

Snowflake Premier Technology Partner badgeSnowflake Modern marketing data stack badge

Omni and Snowflake help customers...

Deliver true self-service

Anyone can get insight from Snowflake data using SQL, Excel functions, point-and-click, and AI

Eliminate data engineering bottlenecks

When new data lands in Snowflake, users can analyze metrics immediately, without data engineers modeling it first

Consolidate your data stack 

Omni brings together a built-in semantic layer, fast data exploration, beautiful visualizations, and governed BI in a single platform atop Snowflake

Scale access to data (not headcount)

Support data-driven decision-making and powerful data products — with minimal administration

Speed up analytics development

Facilitate fast ad-hoc analysis, rapid iteration, and an easy path to standardization – helping your data team keep pace with the business

Build exceptional user-facing analytics

Omni makes it easy to create customized, interactive data products to meet performance SLAs – especially when supported by Snowflake’s concurrency scaling

Omni’s integrations help you leverage Snowflake’s AI capabilities

Snowflake semantic views

Unlock trustworthy AI everywhere by using Snowflake semantic views alongside Omni’s built-in semantic model. Define datasets and metrics across tools to give teams a fast, flexible foundation for analyzing data.

Snowflake Cortex

Bring AI into everyday use cases with data enrichment, sentiment analysis, categorization, and AI chat powered by Snowflake's LLM functions + Omni.

Omni’s AI answered like a consultant and provided recommendations that aligned with a proposal our team was already pursuing. It validated the AI’s capabilities and helped us build stakeholder confidence — giving our stakeholders confidence and strengthening alignment around SWBC’s AI vision.- Austin Aranda, Director of Data Solutions

Unlock AI use cases for every team with Omni

Use Omni’s AI chatbot, APIs, or MCP server to enable internal users and customers to ask data questions in natural language.

Customers across industries trust Snowflake + Omni

Guitar Center logo

Guitar Center unifies BI and orchestrates AI readiness

  • Unifying Tableau, Power BI, custom Excel, and MicroStrategy into Omni for stores, contact center, merchandising, executives, and all corporate teams
  • AI-ready semantic layer: Built a governed, context-rich foundation for AI-powered insights
Read the case study
swbc logo

Launched AI-powered self-service in under six months

  • Delivered governed, self-service analytics to 100% of internal executive, product, and sales users in under 6 months
  • Leveraged dbt Copilot and Omni’s dbt integration to quickly deliver context-rich AI recommendations to business stakeholders
Read the case study
fundrise logo

Consolidated Tableau and Looker use cases

  • Consolidated dozens of dashboards to five key jumping off points
  • Gained more flexible data workflows
Read the case study
trint logo

Migrated tools and trained business users in less than a month

  • Increased access to and value of data for Revenue Ops and Product teams
  • Reduced BI spend and gained more hands-on support
Read the case study
sifflet logo

Made data accessible to the entire team in less than 2 weeks

  • Implemented Omni and migrated content in less than a week
  • Gave users easier ways to view and analyze data
Read the case study
therounds logo

Sped up development and experimentation

  • Increased value of existing data investments including Snowflake and dbt
  • Increased self-service and data-driven decisions
Read the case study

See what customers build with Snowflake and Omni

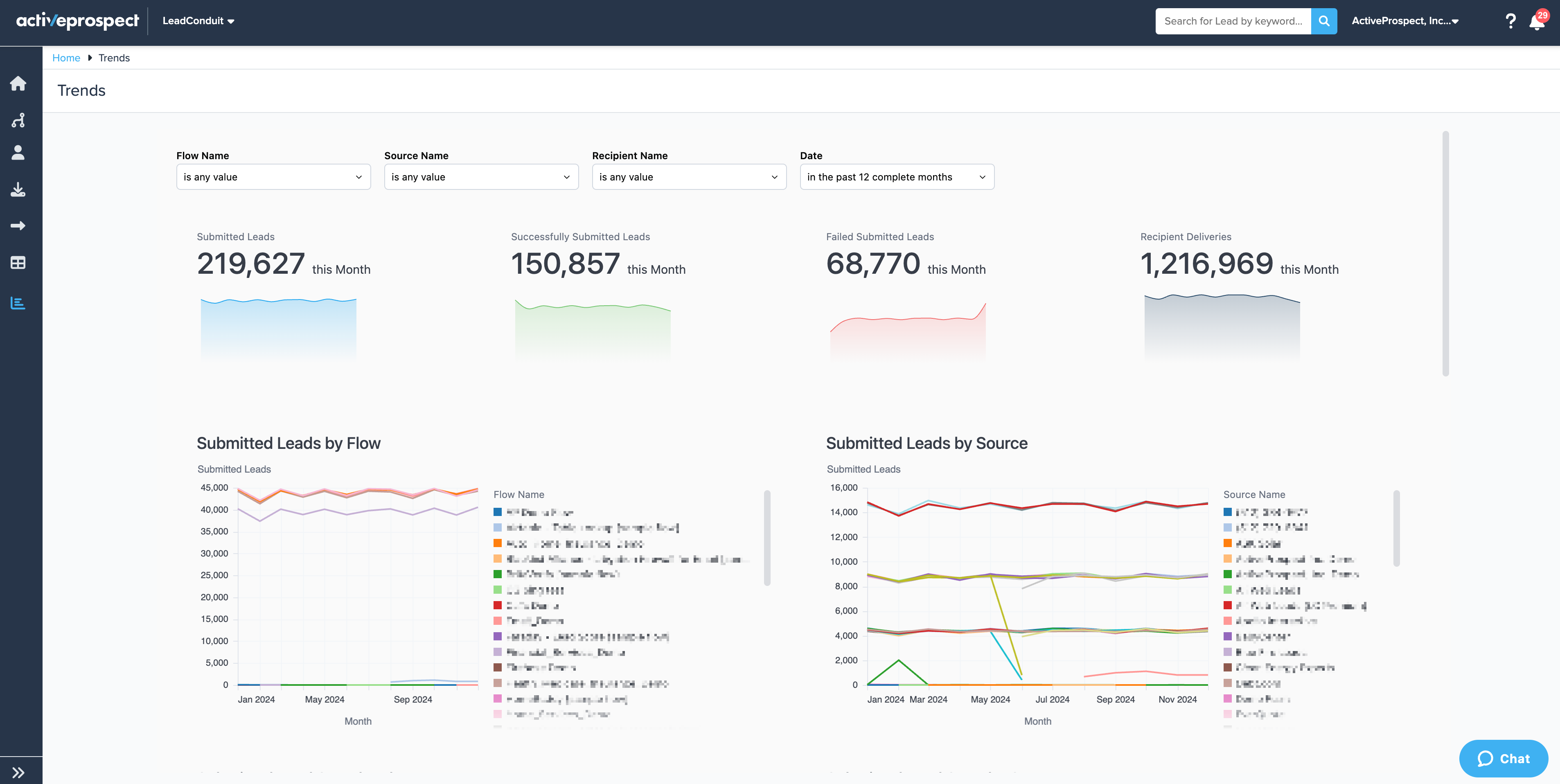
ActiveProspect rebuilt customer-facing dashboards in less than two weeks.

Read case study
Dashboard
Omni’s built-in semantic model helps data teams quickly build enterprise data applications. Being able to validate metric definitions allows users to improve the accuracy of models to produce trustworthy results, which is essential for enterprise AI use cases.- Josh Klahr, Head of Data Warehousing at Snowflake & Harsha Kapre, Director at Snowflake Ventures

How Omni and Snowflake work together

Snowflake Platform Marchitecture

Related resources

Learn more